Summarize GitHub PRs with Render Workflows
Build a Render Workflow that summarizes top open PRs per user with Scalekit Agent Auth and each team member's own GitHub OAuth token.
Every engineering team has open PRs that sit in review longer than they should. Before a standup, someone has to open GitHub, scan the list, read comments, and figure out what’s actually blocking. This recipe automates that briefing.
The workflow finds the five most-discussed open PRs in any repository, reads the raw code diff and comment thread for each one, and calls Claude to write one paragraph per PR in plain language — covering what the change does, how much review activity it has, and whether it looks close to merging.
What makes it multi-user: every team member runs the same deployed workflow with their own userId. Scalekit’s token vault stores a separate GitHub OAuth token per user and injects the right one automatically. The agent acts as each person — not a shared service account.
What this recipe covers:
- Setting up the Scalekit GitHub connector (one-time, per environment)
- Writing four durable tasks with the Render Workflows SDK: list PRs, fetch details, generate summaries, root orchestrator
- Connecting each user’s GitHub account via a one-time OAuth flow
- Running locally and triggering the deployed workflow via CLI
The complete source is available in the render-ai-agent-deploykit repository.
Each team member connects their GitHub account once via
setupGitHubAuth. Scalekit stores the token — at runtime it’s injected automatically based onuserId.
1. Set up the Scalekit GitHub connector
Section titled “1. Set up the Scalekit GitHub connector”This is a one-time setup per Scalekit environment. It creates the GitHub OAuth app that authenticates your team’s accounts to the agent.
- Go to app.scalekit.com → Agent Auth → Connectors
- Click Add connector and select GitHub
- Follow the setup — Scalekit creates and manages the GitHub OAuth app for you
- Note the connection name assigned (e.g.
github-qkHFhMip) — you’ll set this asGITHUB_CONNECTION_NAMEin your environment
2. Create the project
Section titled “2. Create the project”mkdir render-pr-summarizer && cd render-pr-summarizernpm init -y # or: pnpm initnpm install @renderinc/sdk @scalekit-sdk/node openai dotenvnpm install -D typescript tsx @types/node{ "compilerOptions": { "target": "ES2022", "module": "NodeNext", "moduleResolution": "NodeNext", "outDir": "dist", "strict": true }, "include": ["src"]}{ "type": "module", "scripts": { "dev": "tsx src/main.ts", "build": "tsc", "start": "node dist/main.js" }}3. Configure credentials
Section titled “3. Configure credentials”cp .env.example .env# LiteLLM proxy (routes to Claude)LITELLM_API_KEY=your-litellm-api-keyLITELLM_BASE_URL=https://llm.scalekit.cloudLITELLM_MODEL=claude-haiku-4-5
# Scalekit Agent AuthSCALEKIT_ENVIRONMENT_URL=https://your-env.scalekit.comSCALEKIT_CLIENT_ID=your-scalekit-client-idSCALEKIT_CLIENT_SECRET=your-scalekit-client-secret
# Connection name from Step 1GITHUB_CONNECTION_NAME=github-qkHFhMipGet your Scalekit credentials at app.scalekit.com → Settings → API Credentials.
4. Initialize the Scalekit client
Section titled “4. Initialize the Scalekit client”import "dotenv/config";import { ScalekitClient } from "@scalekit-sdk/node";
let _scalekit: ScalekitClient | null = null;
function getScalekit(): ScalekitClient { if (_scalekit) return _scalekit; if (!process.env.SCALEKIT_ENVIRONMENT_URL || !process.env.SCALEKIT_CLIENT_ID || !process.env.SCALEKIT_CLIENT_SECRET) { throw new Error("Missing SCALEKIT_ENVIRONMENT_URL, SCALEKIT_CLIENT_ID, or SCALEKIT_CLIENT_SECRET"); } _scalekit = new ScalekitClient( process.env.SCALEKIT_ENVIRONMENT_URL, process.env.SCALEKIT_CLIENT_ID, process.env.SCALEKIT_CLIENT_SECRET, ); return _scalekit;}
// Lazy proxy — the client is only created when first usedexport const scalekit = new Proxy({} as ScalekitClient, { get(_target, prop) { return (getScalekit() as unknown as Record<string | symbol, unknown>)[prop]; },});
const GITHUB_CONNECTION_NAME = process.env.GITHUB_CONNECTION_NAME ?? "github-qkHFhMip";
/** * Execute a pre-built GitHub tool via Scalekit on behalf of a user. * Scalekit injects the user's stored OAuth token automatically. */export async function githubTool( identifier: string, toolName: string, toolInput: Record<string, unknown>,) { const res = await scalekit.actions.executeTool({ toolName, toolInput, connector: GITHUB_CONNECTION_NAME, identifier, }); return res.data ?? {};}
/** * Create or retrieve a connected account for a user and return an OAuth * authorization URL. The user opens the link once; Scalekit stores the token. */export async function getGitHubAuthLink(identifier: string): Promise<string> { await scalekit.actions.getOrCreateConnectedAccount({ connectionName: GITHUB_CONNECTION_NAME, identifier, }); const res = await scalekit.actions.getAuthorizationLink({ connectionName: GITHUB_CONNECTION_NAME, identifier, }); return res.link ?? "";}5. Write the workflow tasks
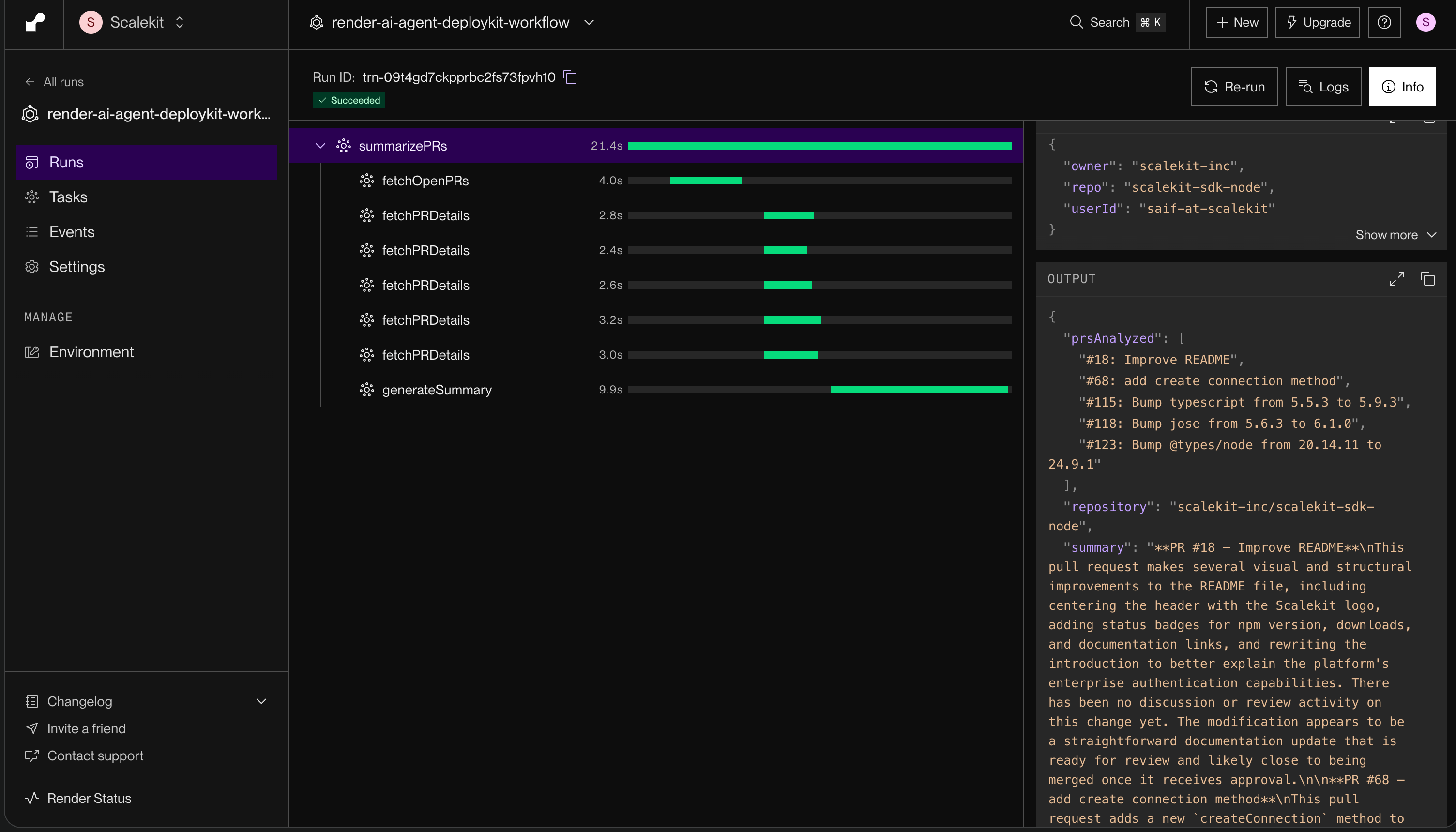
Section titled “5. Write the workflow tasks”Render Workflows are built from task() functions. Each task is independently retried, tracked, and visible in the Render Dashboard.
import "dotenv/config";import { task } from "@renderinc/sdk/workflows";import OpenAI from "openai";import { githubTool, getGitHubAuthLink } from "./scalekit.js";
interface PRSummaryInput { userId: string; owner: string; repo: string; }interface PRDetail { number: number; title: string; totalComments: number; diff: string; commentBodies: string[];}Task 1 — List open PRs and rank by discussion volume
executeTool with github_pull_requests_list returns { array: [...] } — Scalekit wraps array responses in an envelope. The code handles all known shapes gracefully.
const fetchOpenPRs = task( { name: "fetchOpenPRs", retry: { maxRetries: 3, waitDurationMs: 1000 } }, async function fetchOpenPRs(userId: string, owner: string, repo: string) { const raw = await githubTool(userId, "github_pull_requests_list", { owner, repo, state: "open", });
// Scalekit wraps array responses — handle all known shapes const r = raw as Record<string, unknown>; const list = Array.isArray(raw) ? raw : Array.isArray(r.array) ? r.array : Array.isArray(r.pull_requests) ? r.pull_requests : Array.isArray(r.data) ? r.data : null;
if (!list) { throw new Error(`Unexpected response shape: ${JSON.stringify(raw).slice(0, 200)}`); }
type PRItem = { number: number; title: string; comments: number; review_comments: number }; const sorted = (list as PRItem[]).sort( (a, b) => (b.comments + b.review_comments) - (a.comments + a.review_comments), ); return sorted.slice(0, 5); },);Task 2 — Fetch the raw diff and comments for each PR
GitHub’s public API is called directly for the diff (Accept: application/vnd.github.diff) and the issue comments list. Diffs are truncated to 3000 characters to keep LLM context manageable. Both requests fire in parallel per PR.
const fetchPRDetails = task( { name: "fetchPRDetails", retry: { maxRetries: 3, waitDurationMs: 1000 } }, async function fetchPRDetails( userId: string, owner: string, repo: string, prNumber: number, title: string, totalComments: number, ): Promise<PRDetail> { const base = `https://api.github.com/repos/${owner}/${repo}`; const [diffRes, commentsRes] = await Promise.all([ fetch(`${base}/pulls/${prNumber}`, { headers: { Accept: "application/vnd.github.diff" } }), fetch(`${base}/issues/${prNumber}/comments`), ]);
const diff = diffRes.ok ? (await diffRes.text()).slice(0, 3000) : ""; const commentsJson = commentsRes.ok ? (await commentsRes.json() as Array<{ body?: string }>) : []; const commentBodies = commentsJson.slice(0, 20).map((c) => c.body ?? "").filter(Boolean);
return { number: prNumber, title, totalComments, diff, commentBodies }; },);Task 3 — Generate the summary with Claude
A single LLM call processes all five PRs. The openai package points to LiteLLM via LITELLM_BASE_URL, which routes to Claude.
const generateSummary = task( { name: "generateSummary", retry: { maxRetries: 3, waitDurationMs: 2000 } }, async function generateSummary(prs: PRDetail[], owner: string, repo: string): Promise<string> { if (prs.length === 0) return "No open pull requests found.";
const client = new OpenAI({ apiKey: process.env.LITELLM_API_KEY ?? process.env.OPENAI_API_KEY, ...(process.env.LITELLM_BASE_URL ? { baseURL: process.env.LITELLM_BASE_URL } : {}), });
const prBlocks = prs.map((pr) => { const commentSection = pr.commentBodies.length > 0 ? `Discussion (${pr.totalComments} comments):\n${pr.commentBodies.slice(0, 5).map((c) => `> ${c.slice(0, 300).replace(/\n/g, " ")}`).join("\n")}` : "No comments yet."; return [ `PR #${pr.number} — ${pr.title}`, commentSection, `Code changes (first 3000 chars):\n${pr.diff || "(diff not available)"}`, ].join("\n"); }).join("\n\n---\n\n");
const response = await client.chat.completions.create({ model: process.env.LITELLM_MODEL ?? "claude-haiku-4-5", messages: [ { role: "system", content: [ "You are summarizing GitHub pull request activity for a team lead or manager.", "For each pull request, write exactly one paragraph (3-4 sentences) in plain, non-technical language.", "Cover: what the change is about, how much discussion has happened, and whether it appears close to being merged.", "Do not use bullet points or code snippets.", "", "Format each PR like this:", "**PR #[number] — [title]**", "[Your paragraph here]", ].join("\n"), }, { role: "user", content: `Repository: ${owner}/${repo}\n\nTop open PRs by discussion volume:\n\n${prBlocks}`, }, ], });
return response.choices[0].message.content ?? "(no summary generated)"; },);Root task — orchestrate everything
fetchPRDetails calls for all five PRs fire in parallel with Promise.all.
task( { name: "summarizePRs", timeoutSeconds: 120 }, async function summarizePRs(input: PRSummaryInput) { const { userId, owner, repo } = input;
const topPRs = await fetchOpenPRs(userId, owner, repo); if (topPRs.length === 0) { return { repository: `${owner}/${repo}`, prsAnalyzed: [], summary: "No open pull requests found." }; }
const details = await Promise.all( topPRs.map((pr) => fetchPRDetails(userId, owner, repo, pr.number, pr.title, pr.comments + pr.review_comments), ), );
const summary = await generateSummary(details, owner, repo);
return { repository: `${owner}/${repo}`, prsAnalyzed: topPRs.map((p) => `#${p.number}: ${p.title}`), summary, }; },);6. Add the one-time auth setup task
Section titled “6. Add the one-time auth setup task”Each team member runs this once to connect their GitHub account. The task prints an authorization URL; the user opens it in a browser, completes OAuth, and Scalekit stores the token.
task( { name: "setupGitHubAuth" }, async function setupGitHubAuth(userId: string) { const link = await getGitHubAuthLink(userId); console.log(`[setupGitHubAuth] Auth link: ${link}`); return { userId, authLink: link, instructions: "Open the authLink in your browser to connect your GitHub account. Once authorized, run summarizePRs.", }; },);7. Run locally
Section titled “7. Run locally”Terminal 1 — start the workflow server
render workflows dev -- npm run dev# or with pnpm:render workflows dev -- pnpm devTerminal 2 — connect GitHub (once per user)
render workflows tasks start setupGitHubAuth --local --input='["your-user-id"]'Open the printed authLink in your browser and authorize GitHub access. Scalekit stores the token — this step is not needed again.
Terminal 2 — run the summarizer
render workflows tasks start summarizePRs \ --local \ --input='[{"userId":"your-user-id","owner":"octocat","repo":"Hello-World"}]'8. Deploy and trigger on Render
Section titled “8. Deploy and trigger on Render”
- Sign up on Render if you haven’t already
- Push this repo to GitHub (or GitLab / Bitbucket)
- In the Render Dashboard, click New → Workflow
- Connect your repo
- Set Build command:
npm install && npm run build - Set Start command:
node dist/main.js - Add the environment variables from Step 3
- Deploy —
summarizePRsandsetupGitHubAuthwill appear in the Render Dashboard under Tasks
Once deployed, trigger via CLI using the full workflow-slug/task-name format:
render workflows tasks start <your-workflow-slug>/summarizePRs \ --input='[{"userId":"alice","owner":"octocat","repo":"Hello-World"}]'You can also trigger tasks from the Render Dashboard → your workflow service → Tasks.
9. Sample output
Section titled “9. Sample output”{ "repository": "octocat/Hello-World", "prsAnalyzed": [ "#42: Refactor authentication middleware", "#38: Add rate limiting to public endpoints", "#35: Update dependencies", "#31: Fix memory leak in background worker", "#28: Improve error messages" ], "summary": "**PR #42 — Refactor authentication middleware**\nThis change restructures how the app handles user login and session management. It has generated significant discussion with 14 review comments, suggesting the team has been actively working through the design. The back-and-forth looks mostly resolved, so this one appears close to ready.\n\n**PR #38 — Add rate limiting to public endpoints**\nThis pull request introduces guardrails to prevent API abuse on the public-facing routes. There are 9 comments, mostly around configuration choices for the limits. It still seems to have a few open questions that need resolution before merging."}Common mistakes
Section titled “Common mistakes”Wrong connection name in executeTool
- Symptom:
[not_found] connection not found for the given key - Cause: The
connectorfield inexecuteToolis set to the generic provider type (e.g."github") instead of the actual connection name from the Scalekit Dashboard - Fix: Set
connectorto the full connection name (e.g.github-qkHFhMip). Store it inGITHUB_CONNECTION_NAMEand reference that variable everywhere.
Bare object input instead of array
- Symptom:
Spread syntax requires ...iterable[Symbol.iterator] to be a function - Cause: Render’s SDK spreads the
--inputvalue as positional arguments. A bare JSON object ({...}) is not iterable. - Fix: Always wrap the input in an array:
--input='[{"userId":"..."}]'
github_pull_requests_list returns unexpected shape
- Symptom:
Unexpected PR list response shapeerror, ornullfor the PR list - Cause: Scalekit wraps array tool responses in an
{ array: [...] }envelope, not a plain array - Fix: Check all shapes before throwing —
raw.array,raw.pull_requests,raw.data, and plainArray.isArray(raw)
Auth link appears expired immediately
- Symptom: The link from
setupGitHubAuthsays it’s already expired when opened - Cause: Clock drift between the Scalekit dev environment and the local machine can make newly generated links appear expired
- Fix: Use the
getOrCreateConnectedAccount+getAuthorizationLinkSDK methods (as shown inscalekit.ts) rather than the Scalekit Dashboard’s magic link generator
Production notes
Section titled “Production notes”User ID from session — Replace the hardcoded userId with the real identifier from your application’s session or auth system. Each user’s GitHub token is stored under this key; a mismatch means the wrong token is used.
Private repos — fetchPRDetails uses unauthenticated fetch calls against the public GitHub API. For private repos, retrieve the user’s OAuth token from Scalekit via scalekit.actions.getConnectedAccount and pass it as Authorization: Bearer <token> in the fetch headers.
Token freshness — Scalekit refreshes expired tokens automatically when getOrCreateConnectedAccount or getAuthorizationLink is called. You do not need to track expiry or call a refresh endpoint.
Wiring to a standup bot — Once deployed, summarizePRs is a standard HTTP-triggerable task. Wire it to a Slack slash command or cron job using the Render SDK:
import { WorkflowsClient } from "@renderinc/sdk";
const client = new WorkflowsClient({ apiKey: process.env.RENDER_API_KEY });
await client.startTask("<your-workflow-slug>/summarizePRs", { userId: "alice", owner: "octocat", repo: "Hello-World",});Next steps
Section titled “Next steps”- Add more connectors — The same
getOrCreateConnectedAccount+executeToolpattern works for any Scalekit-supported connector. See all supported agent connectors. - Private repo support — Retrieve the stored OAuth token from Scalekit and pass it in the
Authorizationheader when fetching diffs and comments. - Stream the summary — Replace the single batch LLM call in
generateSummarywith a streaming response for a more interactive standup experience. - Review the agent auth quickstart — For a broader overview of the connected-accounts model and supported providers, see the agent auth quickstart.